在竞价推广中,你所做的数据分析是拍脑袋自嗨,还是能够进行驱动决策?
在我从事竞价的一年多里,我一直认为SEM是一个很苦逼的工作。
当我还是一个竞价小白时,我就在数据分析里不断地迷失、困惑。
每天上班,把基本工作完成后就开始鼓捣数据,把账户里能下载的数据全部下载下来,我也不知道下载它的目的是什么或要如何分析?
反正下载下来就对了。然后再像模像样地盯着数据看半天。讲真,只是看,因为我不知道该怎么分析。最后再像模像样地为自己的数据分析下一个定论。
有时候蒙对了,账户效果就稍微往上升一下;但大多数自己的结论实用性都很低,所以导致账户效果经常下降。
再后来,对数据分析上道后,我才明白以前都不算什么,懂数据才是痛苦的开端。
由于是多渠道推广,我每天单统计数据就需要耗上3-4个小时,还要为每个关键词设置追踪URL,工作量极为复杂!
虽然计划只有十几个,但单元很多,每个计划高达几十个单元,我需要一个个去分析,计划—单元—搜索词去找寻问题的真正归因。
尤其是优化着陆页,才是最痛苦的。AB测试这是常态,重要的是我需要不厌其烦地去分析搜索词!
所以,真正缠绕我的不是账户效果,而是数据分析!
后来我才知道大家对于数据分析都是有一种说不出的苦!
我们总是被其他人调侃臭调价的,但他们根本不知道我们在背后做了多少工作!
所以,今天呢~我要向各位SEMer介绍一款产品——Ptmind出品的SEM投放智能监测分析平台,它可帮助SEMer将各渠道的投放效果全方位呈现,从此让我们解放双手!

以往统计数据需要2小时,现在只需要1分钟!同时,它不仅让你的数据分析更有效率,还让你引来的流量更有价值!
比如在大多数SEMer的观念里,我引来一个流量就是为了让转化,如果没有转化证明我的着陆页没有满足它的需求,紧接着便去分析搜索词。
但你有没有想过,我引来的流量只是为了转化吗?它能不能给我带来其他信息?
而由Ptmind出品的SEM投放智能监测分析平台,让你发现每个流量的价值,让你的钱花的更高效!
让数据更加可视化
以往你都是怎么分析数据?
自己手动将数据统计到Excel表,然后利用数据透视表让数据形成对比,或者直接在原表上进行分析。
但这样不仅效率极低,也不利于数据分析。
而由Ptmind出品的SEM投放智能监测分析产品让账户中的每一项数据都以图表形式展现,更加可视化!
比如下图,是每个单元的对话情况,哪个单元对话高,哪个单元对话低,我们一目了然,对后期的优化是不是也更有针对性?

一键对接多渠道
对于多渠道推广的SEMer可能更有感触,每次都要花耗大量的时间去统计数据,然后在分析数据时,也需要对每个渠道单独分析。
比如我同时在推百度、360、搜狗,那就需要每天统计三份数据,分析时也需要分析三个渠道。
简直就是苦不堪言!
但这款由Ptmind出品的SEM投放智能监测分析产品只需一键就能帮我统计好每个渠道的效果。
比如下图,是我在这款产品后台所建立的每个推广渠道计划,它会帮我实时统计每个渠道的效果。
以“百度推广”为例。我们之前可能需要自己去统计小时数据、账户数据、单元数据等,而现在这款SEM智能监测分析平台会自动帮我们统计好这些数据,如下图所示,我们只需要点击自己想要分析的数据即可。
我们以“小时分析”向大家展示下。它会以图表的形式展现,我们可以清楚地看到每个小时的消费情况、对话情况、有效对话情况等。
如果我想了解每个渠道的效果怎么办?
没关系,这款Ptmind出品的SEM投放智能监测分析平台同样可以帮你解决!
按照设备,它会显示6个报表;按照小时,它会显示144个报表;如果每个渠道是2个账户,那它就会显示288个报表。
由Ptmind出品的SEM投放智能监测分析平台带给你的价值,绝对超出你的想象。
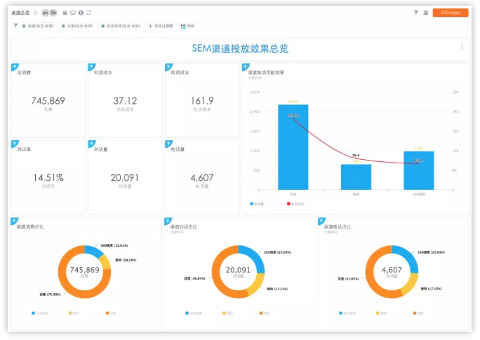
比如下图,是渠道一览表的部分截图,我们可以清楚地看到每个渠道的消费情况、对话情况等等。
工作加薪更容易
俗话说工作汇报做的好,升职加薪才能早。
在很多公司里,老板不了解每位下属的工作内容或细节,所以工作汇报成为了上下级沟通的重要机会。
这个时候我们就需要尽可能地将自己的工作展现在PPT里。所以,一份图文并茂的PPT有多重要,就不必我多说了吧。
而Ptmind的可视化图表,为你的工作汇报更增加一份色彩!你只需要将Ptmind出品的SEM投放智能监测分析平台的后台数据图表截图即可,省时省力,效果又赞!
比如你在工作汇报里提成向老板增加百度的预算,老板肯定会问你“为什么要给百度增加,其他渠道你又是怎么计划的”?
此时,你就可以直接把这种渠道表扔给老板看!都不用其他语言去修饰!
让流量更有价值
Ptmind还可提供热图展现形式。
在竞价推广中,我们可能时常会选择AB测试来判断哪款着陆页转化更好。但这样并不能将效果最大化!
真正的AB测试,应该是通过多种类型的着陆页测试,来取长补短,判断用户对哪块内容更感兴趣,哪种设计更容易点击…
而Ptmind的热图分析完全可以帮我们实现,使每一个流量更有价值!
有时候,我们多次反复优化的着陆页,也许只需要修改下首屏即可~
但这些,没有热图分析你能知道吗?
AI赋能让这个世界更美好,而工具赋能让竞价更有效!
由Ptmind出品的SEM投放智能监测分析平台绝对是各位SEMer不可多得的一项工具,它让我们的工作变得更简单、更有效!
来,在文末Pt小智给你们附上工具链接,感兴趣的小伙伴可以直接扫码了解哦~
– THE END –
DigiMax